Metabase
Metabaseは、シンプルで使いやすいデータ分析・可視化機能を提供し、豊富なデータソース接続をサポートし、インタラクティブなダッシュボードの迅速な構築を可能にするオープンソースのビジネスインテリジェンスツールです。主要な機能には、ユーザーフレンドリーなインターフェース、使いやすさ、セルフサービス分析のサポート、可視化ダッシュボード作成、データドリルダウン探索、SQLクエリとデータエクスポート用の統合SQLクエリエディタが含まれます。
Metabase Apache Doris Driverを使用することで、MetabaseをApache Dorisデータベースに接続し、DorisのデータとDorisの内部・外部データの両方をクエリおよび可視化できます。
このドライバーにより、MetabaseはApache DorisデータベースとTableをデータソースとして統合できます。この機能を有効にするには、以下のセットアップガイドに従ってください:
- ドライバーのインストールと設定
- MetabaseでのApache Dorisデータソースの設定
- Metabaseでの可視化の構築
- 接続と使用のヒント
MetabaseとDoris Driverのインストール
前提条件
- Metabaseバージョン0.48.0以降をダウンロードしてインストールします。詳細については、Metabase Installation Documentationを参照してください。
- Apache Dorisクラスターを準備します。
Doris Driverのインストール
まず、最新のmetabase-doris-driverをダウンロードする必要があります。
次に、ドライバーをインストールします。インストール方法は、Metabaseのデプロイ方法によって異なります:
Metabase標準デプロイメント
-
ドライバーをダウンロードします
-
Metabaseプラグインディレクトリを作成します(存在しない場合):
mkdir -p $path_metabase/plugins
- JARファイルをpluginディレクトリにコピーします:
cp doris.metabase-driver.jar $path_metabase/plugins
- Metabaseサービスを再起動します
Metabase Docker Deployment
MetabaseがDockerを使用して起動される場合、doris.metabase-driver.jarをマウントして起動することを推奨します。Dockerコンテナ内のプラグインパスは/plugins/です。
-
ドライバーをダウンロードします
-
以下のコマンドを使用してMetabaseを起動します:
docker run -d -p 3000:3000 --name metabase -v $host_path/doris.metabase-driver.jar:/plugins/doris.metabase-driver.jar metabase/metabase
MetabaseでのDorisデータソースの設定
Metabaseとmetabase-doris-driverがインストールされたので、Dorisのtpchデータベースに接続するMetabaseでのデータソースの定義方法を見てみましょう。
接続パラメータの説明
Apache Dorisに接続する際に設定する必要があるパラメータは以下の通りです:
| パラメータ | Meaning | Example |
|---|---|---|
| Display Name | データソース表示名 | Doris-TPCH |
| Host | Doris FEノードアドレス | 127.0.0.1 |
| Port | Doris Query Port(MySQLプロトコルポート) | 9030 |
| カタログ name | Catalog名(オプション、デフォルトはinternal) | internal |
| Database name | データベース名(必須) | tpch |
| Username | ユーザー名 | root |
| Password | パスワード | your_password |
Database Name形式の説明:
- Internal Tables:
tpchのようにデータベース名を直接入力します。システムは自動的にinternalcatalogを使用します。 - External Tables/Data Lake:Catalog設定を入力します。内部Tableのみをリンクする場合、この項目は必要ありません。
設定手順
-
Metabaseを開始してログインします。
-
右上のギアアイコンをクリックし、Admin Settingsを選択します。

- 左側のメニューでDatabasesを選択し、右上のAdd databaseボタンをクリックします。

- Database typeドロップダウンメニューでApache Dorisを選択します。

- 接続情報を入力します:
- Display name: Doris-TPCH
- Host: 127.0.0.1
- Port: 9030
- Database name: tpch
- Username: admin
- Password: ******

-
Saveをクリックして設定を保存します。
-
Metabaseは自動的に接続をテストし、データベースメタデータを同期します。接続が成功すると、成功メッセージが表示されます。

この時点でデータソースの設定は完了です!次に、Metabaseで可視化を構築できます。
Metabaseでの可視化の構築
データソースとしてTPC-Hデータを選択します。Doris TPC-Hデータソースの構築手順については、このドキュメントを参照してください。
MetabaseでDorisデータソースを設定したので、データを可視化してみましょう...
コスト分析のために、異なる輸送方法における時系列での注文金額成長曲線を分析する必要があるとします。
Questionの作成
- ホームページの右上の**New +**ボタンをクリックし、Questionを選択します。

- データソースを選択します:
- Database: Doris TPCH
- Table: lineitem

SQLを使用したカスタムメトリクスの構築
売上を計算するには、カスタムSQL式を使用する必要があります:
- 右上のview sqlスイッチをクリックし、convert this question to SQLをクリックしてSQLを編集します。

- 以下のSQLクエリを入力します:
SELECT
DATE_FORMAT(l_shipdate, '%Y-%m') AS ship_month,
l_shipmode,
SUM(l_extendedprice * (1 - l_discount)) AS revenue
FROM lineitem
WHERE l_shipdate >= '1995-01-01'
AND l_shipdate < '1997-01-01'
GROUP BY
DATE_FORMAT(l_shipdate, '%Y-%m'),
l_shipmode
ORDER BY ship_month, l_shipmode
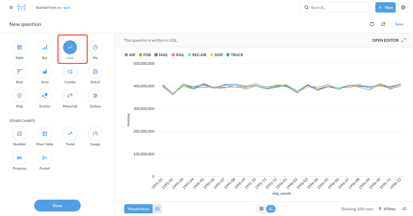
- 右下角のVisualizeボタンをクリックして結果を表示します。

可視化チャートの設定
- デフォルトの表示はTableです。左下角のVisualizationボタンをクリックしてLineチャートタイプを選択します。

-
必要に応じてチャートパラメータを設定します(metabaseは以下のように自動設定します):
- X軸: ship_month(出荷月)
- Y軸: revenue(売上)
- Series: l_shipmode(出荷モード)
-
チャートスタイルをカスタマイズします:
- Settingsアイコンをクリックして色、ラベル、凡例位置などを調整します。
- Displayタブで軸タイトル、値フォーマットなどを設定できます。
-
チャート設定後、右上角のSaveをクリックします。
-
課題名を入力します:my-tpch、保存先のコレクションを選択します。

ダッシュボードの作成
- + New → Dashboardをクリックして新しいダッシュボードを作成します。ダッシュボード名を入力します:my-tpch

- Add a chartをクリックして保存された質問をダッシュボードに追加します。

- チャートの位置とサイズを調整し、右上角のSaveをクリックしてダッシュボードを保存します。

これで、MetabaseがApache Dorisに正常に接続され、データ分析と可視化ダッシュボードの作成が実装されました!
高度な機能
Catalogsを使用した外部データへのアクセス
Dorisはマルチcatalog機能をサポートしており、外部データソースへのクエリとクロスデータソースクエリを可能にします。Metabaseで使用する際:
- Links設定インターフェースで
カタログを設定し、そのcatalog下の外部データベースをDatabaseで設定します。例:
catalog: hive_catalog,database: warehouse- hive_catalogという名前のwarehouseデータベースにアクセス

- または、SQLクエリでCatalogを明示的に指定します:
SELECT * FROM hive.warehouse.orders LIMIT 100;
Parameterized Queriesの使用
MetabaseはSQLクエリでの変数の使用をサポートしており、インタラクティブなダッシュボードを簡単に作成できます:
SELECT
l_shipmode,
SUM(l_extendedprice * (1 - l_discount)) AS revenue
FROM lineitem
WHERE l_shipdate BETWEEN {{start_date}} AND {{end_date}}
AND l_shipmode = {{ship_mode}}
GROUP BY l_shipmode
保存後、ダッシュボードでドロップダウンメニューや日付ピッカーを使用してデータを動的にフィルタリングできます。
パフォーマンス最適化の推奨事項
-
パーティション Clippingを使用する: WHERE句にパーティションカラムのフィルタ条件を追加します。
WHERE date >= '2024-01-01' AND date < '2024-02-01' -
Materialized Viewsの活用: 複雑な集約クエリに対しては、DorisでMaterialized Viewsを作成することで、クエリプロセスを高速化できます。
-
結果セットサイズの制御: LIMITを使用して返される行数を制限し、一度に大量のデータを読み込むことを避けます。
-
クエリキャッシング: Metabaseは自動的にクエリ結果をキャッシュします。適切なキャッシュ時間を設定することで、パフォーマンスを向上させることができます。
接続と使用のヒント
- ドライバーインストール:
doris.metabase-driver.jarがMetabaseのpluginsディレクトリに配置されていることを確認し、Metabaseを再起動してください。 - タイムゾーン設定: タイムゾーンの問題が発生した場合は、JDBC接続文字列に
serverTimezone=Asia/Shanghaiを追加してください。 - パーティションTableの最適化: 適切なDorisパーティションTableを作成し、時間で分割してバケット化することで、クエリでスキャンされるデータ量を効果的に削減できます。
- ネットワーク接続: パブリックネットワークアクセスによって生じるセキュリティリスクを避けるため、VPCプライベート接続の使用を推奨します。
- アクセス制御: Dorisユーザーアカウントのロールとアクセス権限を細かく調整し、最小権限の原則に従ってください。
- メタデータ同期: Doris... Table構造が変更された場合は、Metabase管理ページで「Sync database schema now」をクリックして手動で同期してください。
- パフォーマンス監視: 遅いクエリについては、Dorisで
SHOW QUERY PROFILEを使用してパフォーマンスボトルネックを分析できます。
データタイプ表示異常
-
最新バージョンのDoris Driverを使用していることを確認してください。
-
Doris largeintタイプはSQLで明示的に変換する必要があります。
SELECT CAST(large_int_col AS STRING) FROM table