Observability クイックスタート
完全なオブザーバビリティスタック(ログ、トレース、メトリクス)を体験してください。すべてVeloDBによって動作します。
前提条件
- Docker and Docker Compose がインストールされていること
- VeloDB Cloud account - 無料でサインアップし、Quick Start Guideに従ってwarehouseを作成してください
- MySQL client - データベース作成用
VeloDB接続詳細の確認方法
VeloDB Cloudでwarehouseを作成した後:
- VeloDB Consoleで自分のwarehouseにアクセスします
- Connectionをクリックして以下を確認します:
- Host - クラスターエンドポイント(例:
xxx.velodb.io) - MySQL Port - 通常は
9030 - HTTP Port - 通常は
8080
- Host - クラスターエンドポイント(例:
- Settingsをクリックして
adminパスワードを取得またはリセットします
体験できること
Kibanaのようなログ検索
Lucene風の構文による全文検索、ヒストグラム可視化、フィールド分析
分散トレースの探索
マイクロサービス全体のトレースを確認し、期間、サービス、ステータスでフィルタリング
任意のリクエストの詳細調査
タイミング詳細と共にすべてのサービスホップを表示する完全なwaterfallビュー
クイックセットアップ(5分)
1. ダウンロード
mkdir velodb-observability && cd velodb-observability
curl -O https://raw.githubusercontent.com/velodb/velodb-tutorials/main/observability/docker-compose.yaml
この単一ファイルにはすべてが含まれています - Grafanaイメージにはダッシュボードとthe Doris App pluginが事前にパッケージされています。
2. 設定
.envファイルを作成します(コピーペーストして編集):
VELODB_HOST=your-cluster.velodb.io
VELODB_USER=admin
VELODB_PASSWORD=your-password
VELODB_DATABASE=observability
VELODB_MYSQL_PORT=9030
VELODB_HTTP_PORT=8080
VELODB_TIMEZONE=America/Los_Angeles
DATA_RETENTION_DAYS=7
REPLICATION_NUM=1
VELODB_TIMEZONEをお使いのローカルタイムゾーン(America/New_York、Europe/London、Asia/Tokyo など)に設定して、Grafanaで正しい時刻が表示されるようにしてください。
3. データベースの作成
source .env && mysql -h $VELODB_HOST -P ${VELODB_MYSQL_PORT:-9030} -u $VELODB_USER -p -e "CREATE DATABASE IF NOT EXISTS $VELODB_DATABASE"
4. 開始
docker compose --profile demo up -d
15以上のマイクロサービスとGrafanaを使用してデモのeコマースアプリを開始します。
5. 動作確認
サービスの開始まで1〜2分待ってから、以下を確認してください:
# Check all containers are running
docker compose --profile demo ps
# Verify data is flowing to VeloDB
docker logs otel-collector 2>&1 | grep -E "LOG|METRIC"
次のような出力が表示されるはずです:
[LOG] total 0 MB 1234 ROWS, total speed 0 MB/s 41 R/s
[METRIC] total 0 MB 567 ROWS, total speed 0 MB/s 18 R/s
パート1: デモストアを探索する
http://localhost:8080 を開いてeコマースのストアフロントを確認してください:

テレメトリーを生成するために以下のアクションを試してください:
- 商品カテゴリーを閲覧する
- カートに商品を追加する
- チェックアウトを進める
- 商品を検索する
すべてのクリックがログ、トレース、メトリクスを生成し、VeloDBに流れ込みます。
パート2: ログを発見する
http://localhost:3000 → Apps → Doris App → Discover を開いてください
「0 hits」と表示される場合は、ストアを閲覧後30秒待ってテレメトリーデータがVeloDBに流れ込むのをお待ちください。
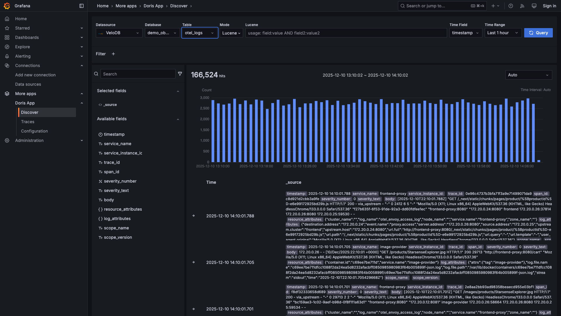
ログを表示する
データベースと otel_logs テーブルを選択してください。時間軸でのログボリュームのヒストグラムが表示されます:

全文検索クエリで検索する
検索バーでクエリを入力してください - Lucene様の構文をサポートしています:

以下のクエリを試してください:
| クエリ | 検索結果 |
|---|---|
severity_text:ERROR | すべてのエラー |
service_name:frontend | frontendサービスログ |
"failed to connect" | 完全フレーズマッチ |
status_code:[500 TO 599] | サーバーエラー |
service_name:cart AND severity_text:WARN | カートの警告 |
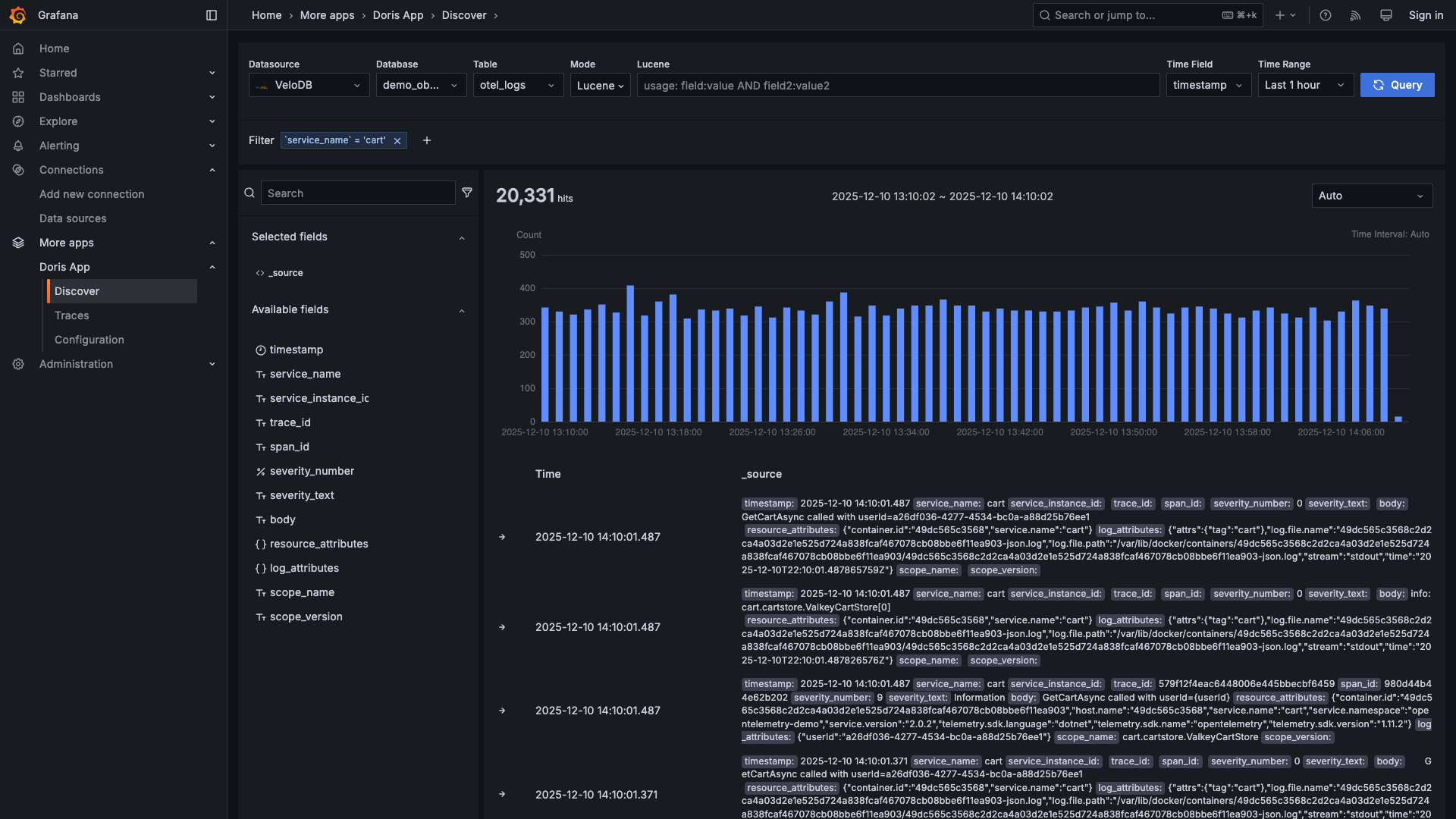
クリックでフィルタリング
任意のフィールド値をクリックすることで即座にフィルタリングできます:

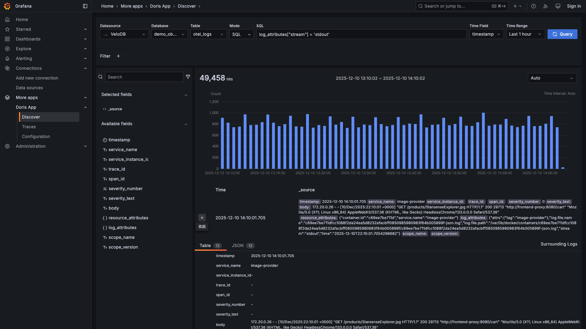
ログの詳細を展開する
任意のログをクリックしてすべてのフィールドと周辺のコンテキストを表示できます:


SQLに切り替える
SQLを好みますか?複雑なクエリのためにSQLモードに切り替えてください:

ログでtrace IDを見つける
ログとトレースはtrace IDで接続されています。興味深いログを見つけたら、trace IDを使用してすべてのサービス間の完全なリクエストフローを確認できます。


trace IDをクリックしてコピーし、Tracesページ(パート3)で検索してください。
パート3: トレースを探索する
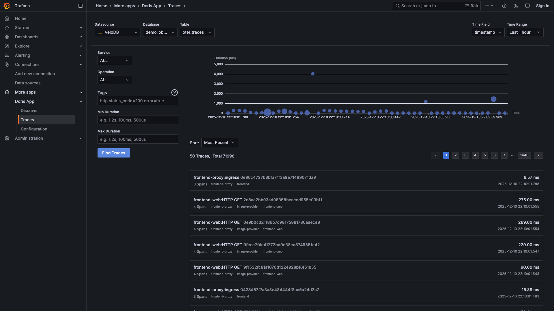
Apps → Doris App → Traces に移動してください
すべてのトレースを表示する
システム内を流れるすべてのリクエストを確認できます:

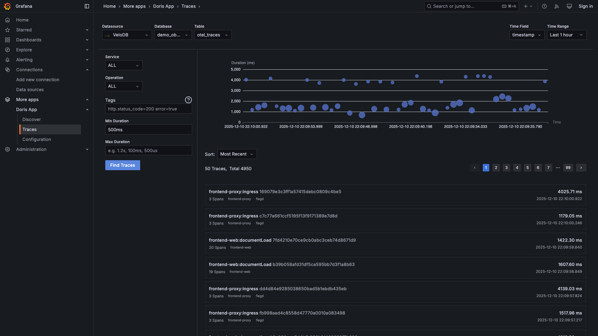
遅いリクエストを見つける
最小期間でフィルタリングしてパフォーマンス問題を見つけてください:

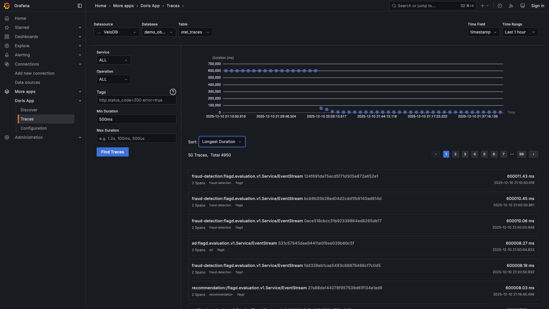
期間でソートして最も遅いリクエストを最初に表示してください:

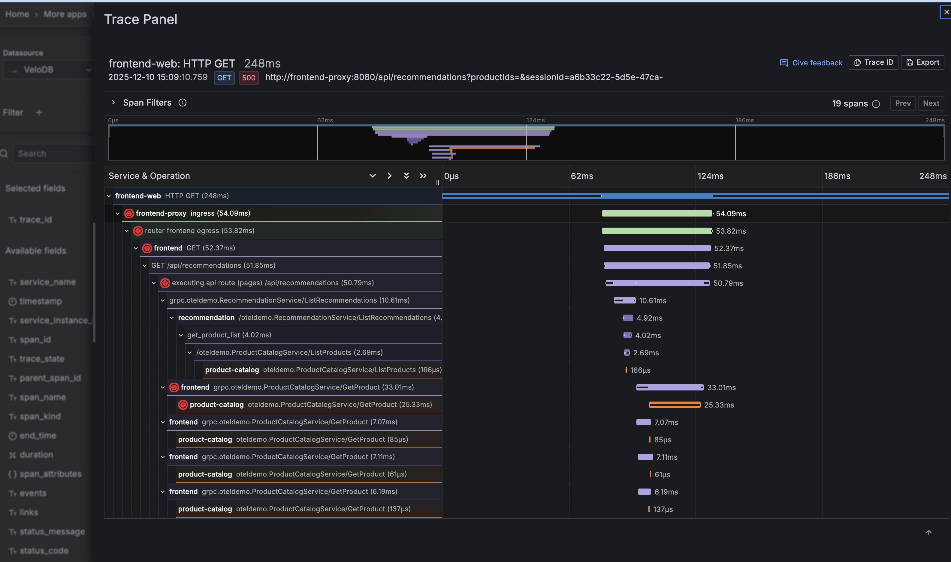
トレースを詳しく調べる
任意のトレースをクリックして完全なウォーターフォール表示を確認してください:

以下を確認できます:
- リクエストに関与するすべてのサービス
- 各サービスで費やした時間
- スパン間の親子関係
- 任意のスパンでのエラーステータス
パート4: メトリクスを探索する
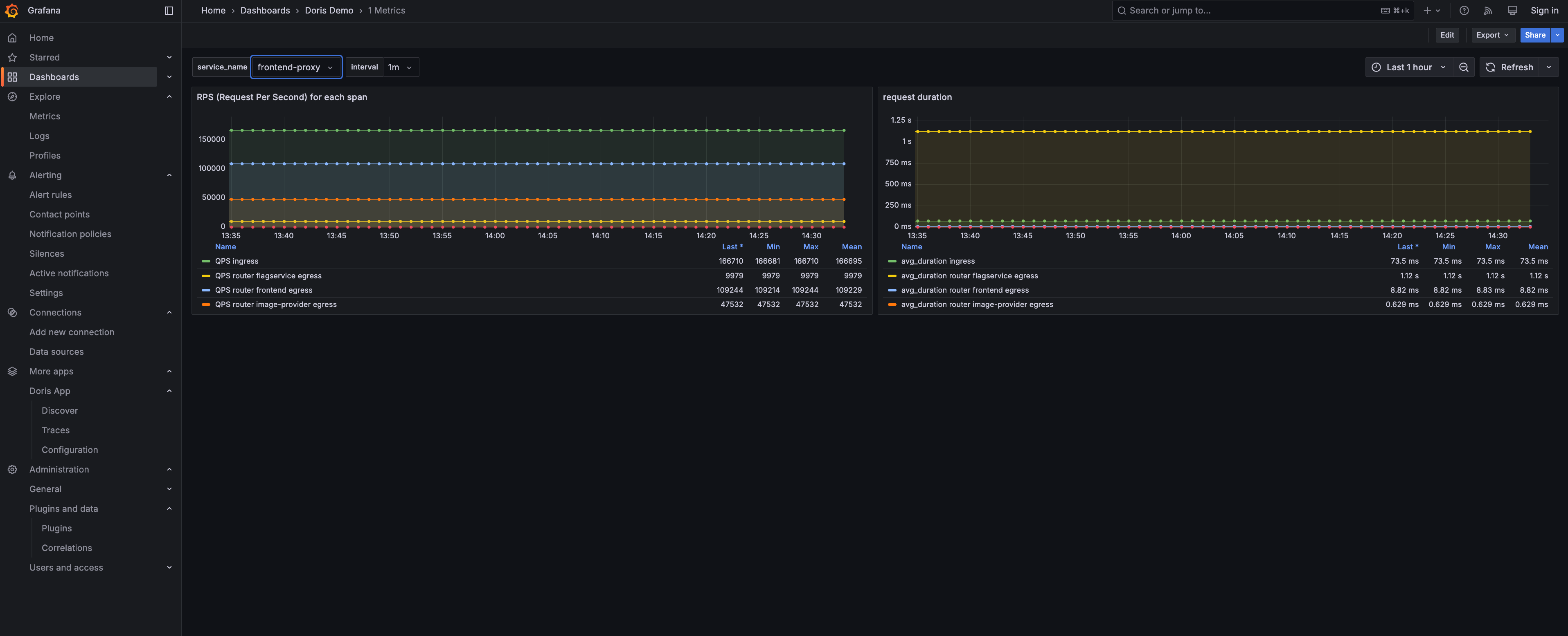
Dashboards → VeloDB OTEL → 1 Metrics に移動して事前構築されたメトリクスの可視化を確認してください:

ダッシュボードはマイクロサービスからの主要なメトリクスを表示します:
- RPS (Requests Per Second) - 各サービスのリクエストスループット
- Request Duration - サービス間のレイテンシパーセンタイル
完了です!
VeloDBによって強化された完全な可観測性スタックが構築されました:
- ログ - Kibanaのように全文クエリやSQLで検索可能
- トレース - すべてのマイクロサービス間の分散トレーシング
- メトリクス - SQLでパフォーマンスメトリクスをクエリ
- 相関 - trace IDを使ってログからトレースにジャンプ
すべての可観測性データが一箇所に存在し - 標準SQLでクエリ可能で、10倍のストレージ圧縮とリアルタイム取り込みを提供します。
さらに詳しく知りたいですか? アーキテクチャの詳細と本番環境デプロイメントガイドについてはObservability Overviewをご確認ください。
クリーンアップ
docker compose --profile demo down -v
トラブルシューティング
Grafanaで「0 hits」と表示されるが、データは存在する場合
まず、VeloDBにデータが存在することを確認してください:
source .env && mysql -h $VELODB_HOST -P ${VELODB_MYSQL_PORT:-9030} -u $VELODB_USER -p$VELODB_PASSWORD $VELODB_DATABASE -e "SELECT COUNT(*) FROM otel_logs"
データが存在するにもかかわらず、Grafanaで"0 hits"と表示される場合は、.envのVELODB_TIMEZONEをお使いのブラウザのタイムゾーンと一致するように更新し、コンテナを再起動してください。
VeloDBに接続できませんか? → ホストに到達可能で、ポート9030 + 8080が開いていることを確認してください。
Collectorがエクスポートされませんか?
→ 接続エラーがないかdocker logs otel-collectorを確認してください。
詳細情報
- Observability Overview - 可観測性にVeloDBを使う理由
- VARIANT Data Type - ログとトレース用の半構造化データタイプ
- Inverted Index - VeloDBが高速全文検索を実現する方法